Worker productivity tracking software

Subtitle: RFiD Discovery’s productivity tracking software provides real-time visibility into employee activities, time tracking and workflow across complex environments, helping organisations improve efficiency, optimise projects and monitor team performance.
Workers looking at a tablet

Benefits

Benefits Image
SVG
Benefits Title
Track time spent in production zones
Benefits Image
SVG
Benefits Title
Improve coordination across large teams
Benefits Image
SVG
Benefits Title
Manage assets, machinery and tools assigned to workers
Benefits Image
SVG
Benefits Title
Assign tasks and monitor work completion

With RFiD Discovery’s productivity tracking software, organisations gain reliable productivity insights that drive continuous improvement. By combining accurate time tracking, dashboards and customisable reports, you can optimise team productivity, strengthen workflow efficiency and improve project outcomes.

Why worker productivity tracking matters

In large industrial operations such as construction, mining, oil & gas, manufacturing and logistics, managing workforce efficiency is complex. Manual tracking and shift logs often fall short, costing time, accuracy and visibility. Automated tracking improves decision-making with reliable data - enabling faster response, clearer accountability and higher productivity.

Common challenges on industrial sites

Manual time tracking slows operations

Relying on badges and paper logs leads to delays, errors and inconsistent reporting, especially across multiple shifts or large sites.

Poor visibility across dispersed teams

Coordinating large field crews or maintenance teams without real-time insights often leads to bottlenecks and inefficiencies.

Inefficient handovers and shift starts

Shift changes create downtime when staff manually check in, report status and distribute work.

Heading
An oil and gas construction company improved real-time monitoring of staff across large sites.

Read the full case study

How RFiD Discovery improves productivity tracking

Real-time productivity insights

Our system uses a hybrid of GPS, Bluetooth Low Energy (BLE) and LoRa technologies to track worker location and activity in real time, both indoors and outdoors. This delivers a clear, up-to-date view of workforce activity across the entire site, supporting accurate productivity tracking in complex environments.

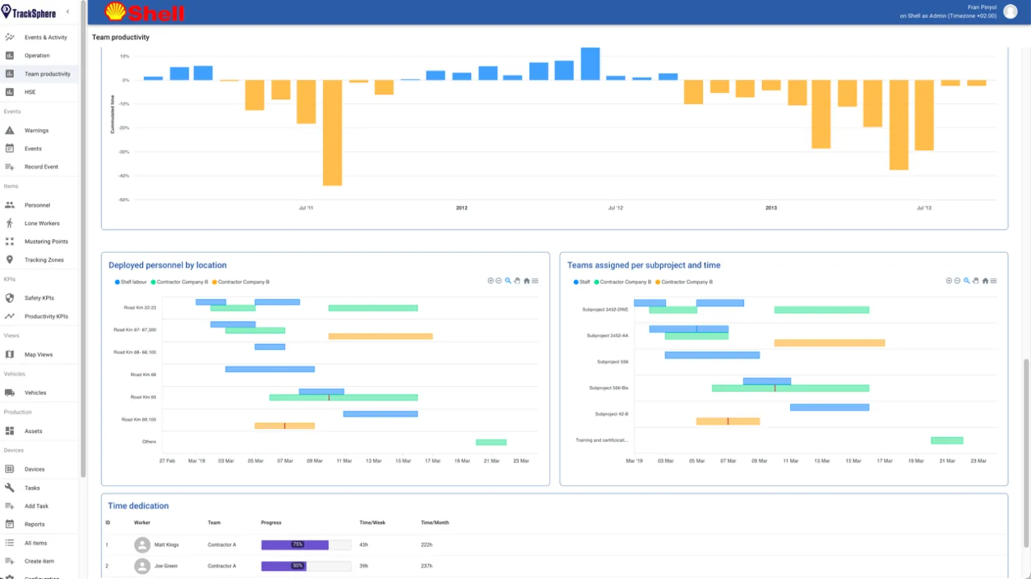
team productivity dashboard from the rfid discovery software

Team productivity dashboard

Lone worker in a restricted zone

Geofencing and workflow analytics

Define production areas and work zones using geofences to automatically capture time spent in each location, task start and end times, and movement between zones. These insights create a reliable performance baseline to optimise schedules, improve workflows and reduce idle time.

Diagram showing LoRaWAN network connecting wearable worker tags to cloud dashboard

How LoRaWAN supports outdoor worker-tracking in high-risk environments

Automated reporting and alerts

Generate daily or weekly productivity reports and configure alerts for no-shows, extended inactivity or deviations from expected routes and tasks. This enables managers to act quickly and focus on continuous operational improvement.

kpi dashboard view from tracksphere software

Standard KPI dashboard

large industrial site using lorawan technology

Seamless integration with operational systems

The platform integrates smoothly with existing HR and operational management systems, ensuring productivity data feeds directly into planning, monitoring and performance dashboards without adding complexity or manual effort.

Hero video
Video file
Location tracking on smartphone

LoRa tracker

Workers wear a LoRa tracking tag that enables geolocation and remote monitoring over several kilometers - either in open pits, underground mines or indoor facilities. Each tag device leverages multiple GNSS constellations (GPS/Galileo/Glonass/BeiDou) and our embedded algorithms to improve standard accuracy and battery lifespan.

Satellite location tracking

Enhanced satellite positioning

Tags send their position and status to LoRa-compatible stations, which provide enhanced satellite positioning over a private LoRa network, or via a public cellular network.

Location tracking on desktop device

Real-time location information

Information is then sent to a central RFiD Discovery database which provides real-time location updates including notifications about when employees are present in production zones. This can be integrated with existing operation systems to provide analytic data and real-time information about operational events.

Frequently asked questions (FAQ)

What is productivity tracking software?

Productivity tracking software collects data on employee activities and time tracking to generate productivity metrics and insights that help organisations improve team performance and workflow.

How does productivity tracking improve team performance?

By providing real-time visibility into team productivity and project execution, managers can identify inefficiencies, optimise workflows and support teams more effectively.

Can productivity tracking software be used across multiple projects?

Yes. The system tracks productivity across multiple projects, zones and teams, providing consistent data for planning and performance evaluation.

Are dashboards customisable?

Yes. Dashboards and reports are fully customisable, allowing each stakeholder to focus on the productivity metrics most relevant to their role.

Is productivity tracking suitable for industrial environments?

Absolutely. The solution is designed for large-scale, industrial environments where accurate time tracking and workflow visibility are critical.

Heading
Get in touch to discuss a productivity tracking solution tailored to your industrial operations.

Contact our experts